“Overview Business Performance in Realtime”
루커 스튜디오 대시보드
구글 시트 및 기업 DB에서 구글 클라우드로 데이터 파이프라인을 구축하고, 루커 스튜디오로 시각화하여 사업을 모니터링하고 인사이트를 발견합니다.
구글 루커 스튜디오(Google Looker Studio)란?
구글 시트, 구글 빅쿼리, 각종 DB의 데이터를 시각화하는 비즈니스 인텔리전스(BI) 도구입니다.
특히 수십억 행을 처리하는 구글 빅쿼리를 사용하면, 수 년간의 데이터를 입력할 수 있어서 장기적인 관점으로 사업을 분석
할 수 있습니다.
이런 기업에 필요합니다.
•
매일 같이 거래 데이터가 쌓이는 데 분석할 시간이 부족한 기업
•
상품별, 지역별, 기간별 등 다양한 각도에서 분석하고 인사이트를 발견해야하는 기업
•
빅데이터는 보유하고 있지만 어떻게 활용해야 할지 막막한 기업
•
실시간으로 생산성을 모니터링하거나 전국적인 현황을 파악해야 하는 기업
이런 프로젝트가 가능합니다.
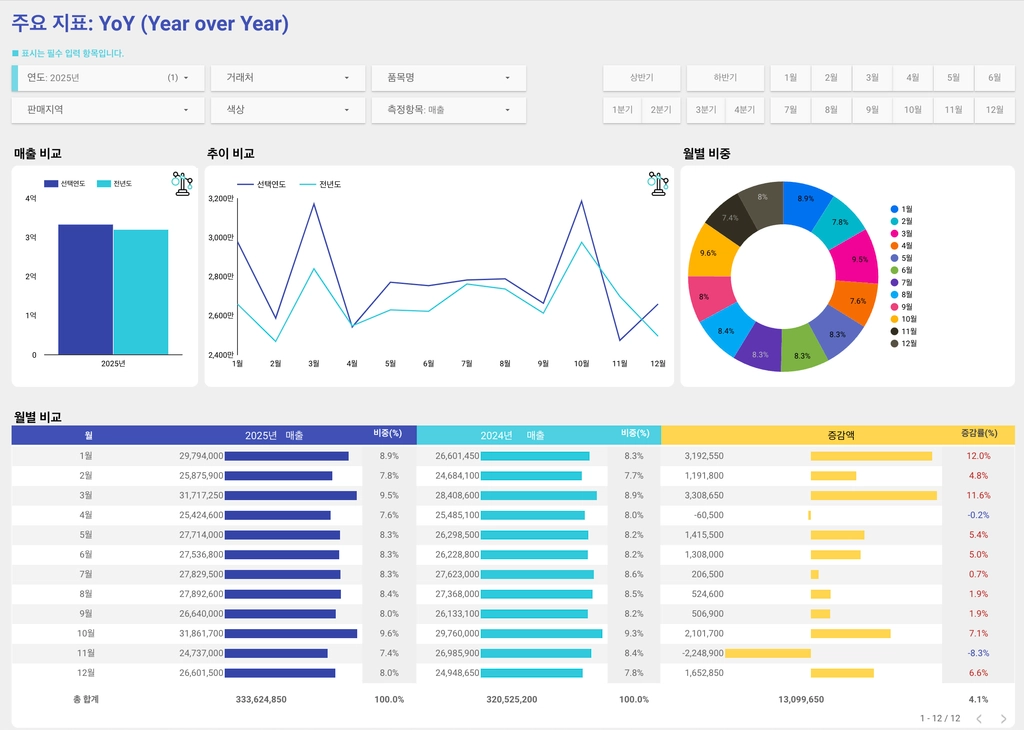
구글 시트의 데이터로 테이블, 선형, 스코어보드 등 실시간 판매, 배송, 재고 대시보드 
맞춤형 일/월/년 매출액, 영업이익, 인기상품, 지점별, 거래처별 통계 조회 & 이전 기간과 비교 대시보드 
구글 빅쿼리, 각종 DB (MySQL, MSSQL, PostgreSQL)와 연결하여 분석하기
데이터가 너무 많아 엑셀이 멈추어 분석이 안되는 경우, 빅쿼리로는 가능 
매개변수를 지정하여 달라지는 예측 값 분석하기 
구글 빅쿼리 상에서 쿼리를 통해 데이터를 조인, 가공, 필터링을 하여 의미 있는 시각화 자료 만들기 
카페24, 고도몰, 사방넷 등 다양한 쇼핑몰 데이터를 구글 드라이브에 올리고 클릭 한 번이면 업데이트되는 대시보드 
대시보드를 모바일 버전으로 만들어서 휴대폰으로 이동하면서 조회하기 
지속적인 분석 및 운영을 위해서 데이터팀을 구독하실 수 있습니다.
•
자세한 내용은 아래의 홈페이지를 참조하세요!
샘플 보기
Gallery
Search













