케이스 요약
본 프로젝트는 산재된 광고 성과 데이터를 통합하여 품목별 효율을 한눈에 파악할 수 있도록 구축한 대시보드 사례를 기반으로, 샘플 데이터를 활용해 분석 지표를 재구성한 것입니다. 플랫폼별로 흩어져 있던 광고비와 다양한 종류의 마케팅 비용, 매출 정보를 구글 빅쿼리(BigQuery) 환경에서 하나로 통합함으로써, 광고비 및 수익성 지표를 실시간으로 모니터링할 수 있는 분석 환경을 마련했습니다.
클라이언트 소개
주영엔에스(주)는 2003년 설립된 건강기능식품 전문 기업으로, '뼈엔엠비피', '관절엔콘드로이친1200' 등 다수의 히트 상품을 보유하고 있습니다. 매년 가파른 성장을 이어가며 홈쇼핑, 온라인 등 다양한 채널에서 대규모 광고 집행을 병행하고 있는 기업입니다.
개발 니즈 및 목표
광고 데이터는 매출 데이터만큼이나 방대하고, 형태가 다양합니다. 클라이언트의 경우 온,오프라인을 넘나드는 다양한 광고를 운영하고 있었습니다. 다양한 종류의 광고비에 대한 지출이 어느 정도 되는지에 대한 데이터는 물론 개별적으로 관리하고 있었으나, 이를 실제 매출 데이터와 결합하여 광고비가 실제 매출 상승에 얼마나 기여하는지 등 통합적인 인사이트를 도출하는 데는 어려움이 있었습니다. 따라서 본 대시보드는 광고비 지출, 매출, 이익이라는 3가지 요소를 중점적으로 표시하는데 초점을 맞추었습니다.
•
데이터 통합: PPL, 홈쇼핑, 네이버 등 다각화된 광고비와 매출 데이터를 하나의 파이프라인으로 연결.
•
핵심 효율 지표 시각화: ROAS(광고비 대비 매출)를 넘어 ROI(광고비 대비 이익)를 스코어카드로 구현.
•
입체적 성과 분석: 선 차트와 풍선형 차트를 활용해 시간 흐름과 효율 분포를 동시에 파악.
적용 솔루션
광고 플랫폼별로 흩어진 데이터와 매출 데이터를 빅쿼리(BigQuery)에서 통합한 뒤 루커 스튜디오로 이어지는 파이프라인을 구축했습니다. 특히, 복잡한 쿼리를 사용하여 대량의 데이터를 매출-광고비 지출로 조인하였습니다.
1.
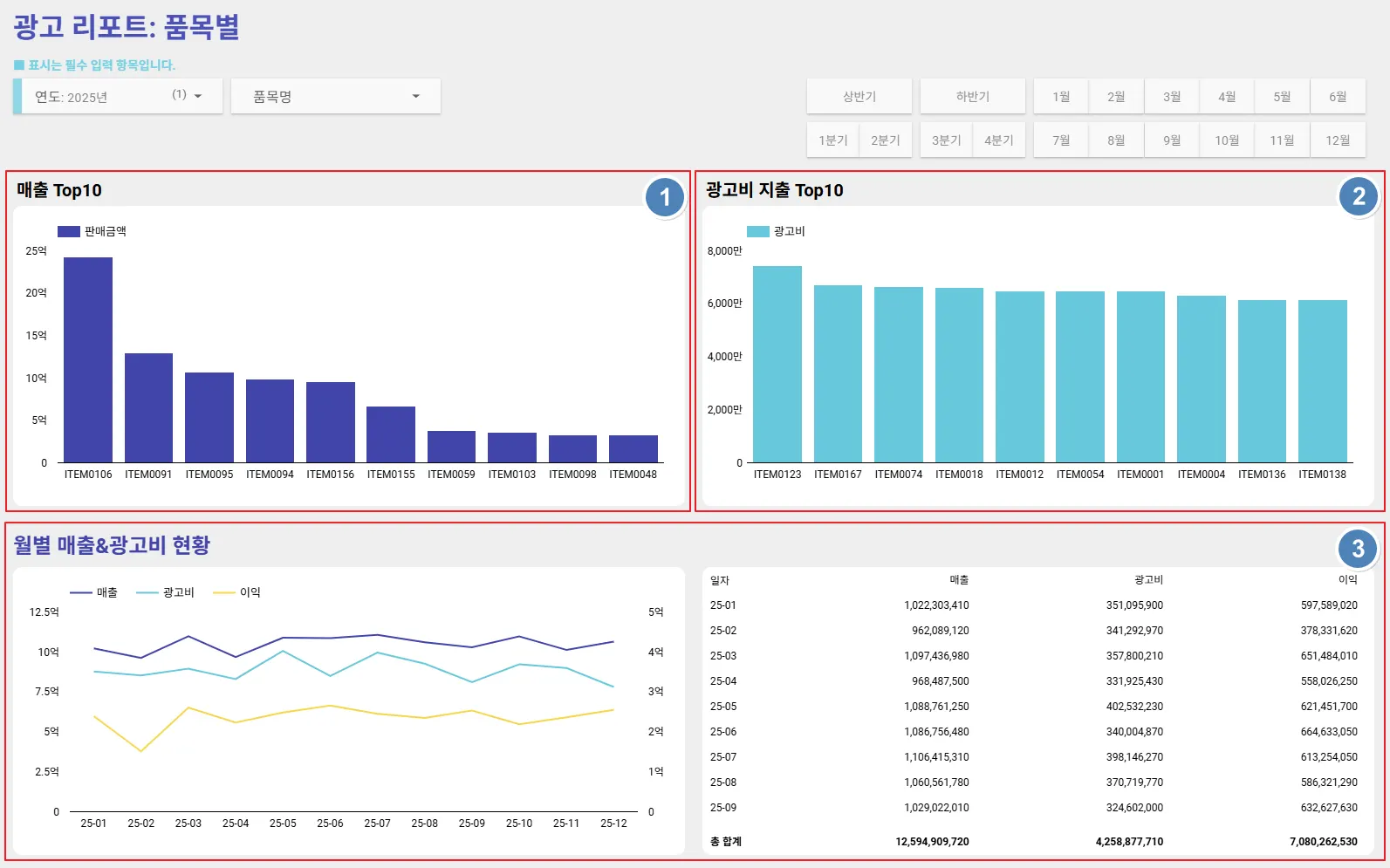
광고리포트: 품목별 페이지 구성
데이터는 샘플입니다.
2.
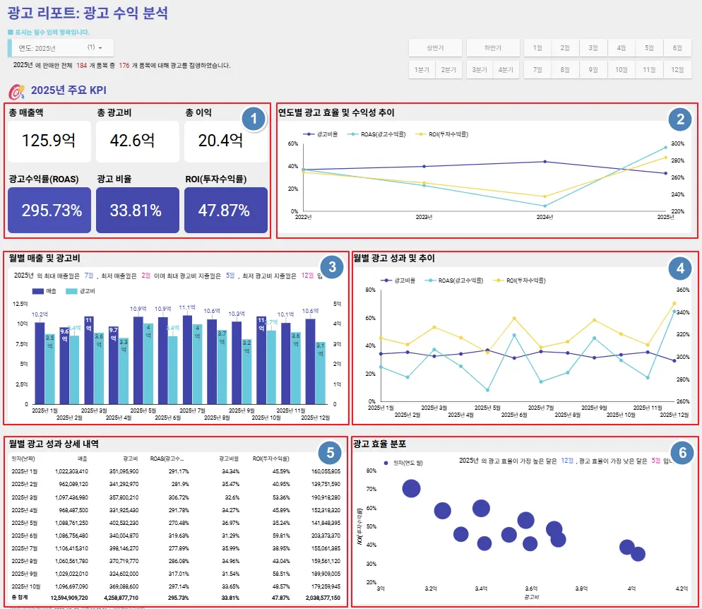
광고 수익 분석 페이지 구성
데이터는 샘플입니다.
•
X축: 광고비 (얼마나 썼는가?)
•
Y축: ROI (얼마나 효율적인가?)
•
풍선 크기: 실제 이익 (얼마나 벌었는가?)
•
인사이트: 우상단(고효율-고이익) 항목은 강화하고, 좌하단 항목은 개선하는 전략 수립이 가능합니다.
루커 스튜디오의 차트는 커서를 올리면 상세 항목들에 대한 정보가 나옵니다.
이 차트를 통해 광고비가 많이 투입되었지만 ROI가 낮은 구간, 또는 적은 광고비로 높은 이익과 효율을 기록한 구간을 직관적으로 구분할 수 있어, 효율적인 광고 예산 재배분 및 전략 수립에 활용할 수 있습니다.





